9 articles
Découvre comment Dokploy simplifie le déploiement d'applications grâce à l'automatisation.
4 Octobre 2025
Apprends à utiliser un bastion SSH pour améliorer la sécurité de tes connexions réseau.
5 Juillet 2025
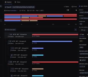
Explore SigNoz, une plateforme open source d'observabilité, alternative à Datadog et New Relic.
31 Mai 2025
Apprends à sécuriser tes emails avec SPF, DKIM et DMARC et à comprendre leurs interactions.
26 Avril 2025
Découvrez Dozzle, l'outil open source pour visualiser en temps réel les logs de vos conteneurs Docker.
25 Janvier 2025
Découvrez comment installer facilement des extensions PHP dans Docker grâce à docker-php-extension-installer. Gagnez du temps et simplifiez vos Dockerfiles
27 Mars 2024